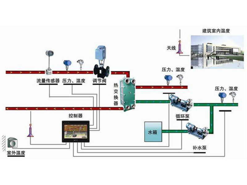
1、智能無人值守換熱站制系統功能
無人值守換熱站監控系統可對熱網的溫度、壓力、流量、開關量等進行信號采集、控制、遠傳,實時監控一次網、二次網溫度、壓力、流量,循環泵、補水泵運行狀態,及水箱液位各個參數狀態,進而對換熱過程進行有效地監測和控制。在換熱期間可按室外溫度調節二次網供水溫度(可手動、自動切換),達到按需供熱,實現氣候補償節能控制,也可以進行分時分區節能控制,實現全網熱量平衡及節約能源
具有手動、自動、遠動功能,還具有就地控制、顯示和遠傳功能,能與中央控制室聯網。控制系統具有如下功能:
1)圖像顯示:配置昆侖通泰漢化人機界面彩色觸摸屏面板,以便現場對各參數進行監視、修改、功能切換及控制。彩色觸摸屏要大于為10英寸,分辯率要為800×480。彩色觸摸屏人機界面應具有換熱系統圖;監測要求的各網參數及設備工作狀態;可對各控制參數進行設定和修改;可設定不同級別的管理權限;可通過軟按鈕對水泵、電動閥進行手動、自動等運行控制;具有關鍵參數的運行曲線;具有各報警事件的實時、歷史記錄等。
2)運行參數顯示:室外溫度、濕度,管道壓力;瞬時及累計流量、熱量;電動閥開度、;室內溫度、濕度、壓力、流量,循環泵和補水泵頻率和狀態,電源狀態等能夠就地顯示,能夠顯示運行指標。
3)歷史及曲線查詢:室外溫度、一次及二次供回水溫度、一次及二次供回水壓力、運行頻率、電流。
4)故障報警:具有壓力超高超低、溫度超高超低、水泵故障、變頻故障、電動調節閥故障報警,且能修改溫度、壓力、液位報警值,報警內容能顯示到屏上并能聲光及電鈴報警。
5)參數設置:用戶能隨時修改壓差、電動調節閥開度、報警限值、溫度控制曲線、壓力。





軟件開發角度保護山東PLC變頻控制柜的內部系統
大家都知道,PLC控制系統對于 山東PLC變頻控制柜 來說是很重要的,PLC控制柜的功能的實現也依靠內部系統來發揮作用,所以保護好PLC控制系統就顯得相當重要,下面PLC控制柜廠家從軟件開
TIME:2024-11-20